Bạn thắc mắc tại sao có những người chỉ quay vài video vui vẻ mà thu hút hàng triệu lượt xem? Bạn nghĩ mình cũng sáng tạo chẳng kém, nhưng video cứ “chìm nghỉm” giữa hàng tỷ nội dung khác? Không phải do bạn kém may mắn đâu. Là vì bạn chưa có vũ khí. TikTok Creator Tools – bộ công cụ mà hầu hết những nhà sáng tạo thành công đều đang tận dụng mỗi ngày để đánh bại thuật toán, đọc vị khán giả và biến ý tưởng thành nội dung lan truyền. Hãy cùng Like3s tìm hiểu và sở hữu trọn bộ bí quyết.
Xem thêm: Hướng dẫn cách tăng nhanh lượt người theo dõi cho kênh TikTok mới lập của Newbie.

1. TikTok Creator Tools Là Gì?
TikTok Creator Tool là một bộ công cụ do TikTok cung cấp dành cho các nhà sáng tạo nội dung (creator) nhằm giúp họ:
- Phân tích hiệu suất nội dung: Theo dõi lượt xem, lượt thích, chia sẻ, bình luận, thời gian xem trung bình, tỷ lệ giữ chân người xem,…
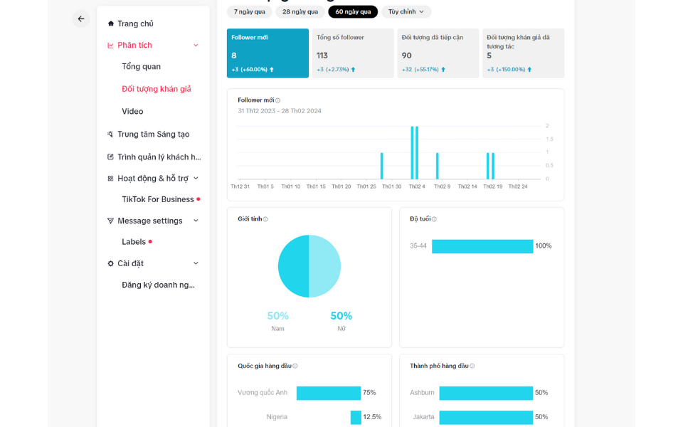
- Hiểu rõ khán giả: Xem thông tin về đối tượng người xem như độ tuổi, giới tính, vị trí địa lý, thời gian hoạt động,…
- Quản lý thu nhập: Truy cập các chương trình kiếm tiền của TikTok như Creator Fund, Creator Rewards, Live Gifts, Series…
- Truy cập vào các công cụ chỉnh sửa và hỗ trợ sáng tạo: Như TikTok Creator
- Marketplace, nơi bạn có thể hợp tác với thương hiệu và nhận tài trợ.
- Xem hiệu suất video LIVE: Phân tích lượt xem, số quà nhận được, thời gian phát sóng,...

Xem thêm: CÁCH SỬ DỤNG HIỆU ỨNG TIKTOK
2. Vì Sao TikTok Creator Tools Quan Trọng Đến Vậy?
Bạn không thể phát triển trên TikTok nếu không hiểu thuật toán và hành vi người xem. Tiktok Creator Tools chính là cầu nối giữa ý tưởng sáng tạo và dữ liệu thực tế. Một vài lợi ích rõ ràng:
- Tăng hiệu suất đăng bài bằng việc phân tích đúng thời điểm vàng
- Điều chỉnh nội dung phù hợp theo độ tuổi và giới tính người xem
- Dễ dàng kiếm tiền từ video mà bạn vốn chỉ quay vì sở thích
3. Hướng Dẫn Sử Dụng TikTok Creator Tools
- Bước 1: Mở ứng dụng TikTok

- Bước 2: Nhấn vào biểu tượng hồ sơ của bạn để truy cập trang hồ sơ của bạn

- Bước 3: Nhấn vào nút Menu … ở trên cùng, sau đó chọn TikTok Studio

4. Các Tính Năng Cơ Bản Của TikTok Studio
- Phân tích: Xem hiệu suất video, lượt xem, follower,…
- Kiếm tiền: Truy cập các công cụ như Quỹ sáng tạo, TikTok Shop,…
- Cảm hứng sáng tạo: Gợi ý video thịnh hành gần giống nội dung của bạn.
- LIVE: Xem phân tích livestream, quà tặng, xếp hạng người xem,…
- Cài đặt: Quản lý bản quyền âm thanh, quyền dùng video cho quảng cáo.
5. Mẹo Kiếm Tiền Với TikTok Creator Tools
- Đăng ký Creator Fund: TikTok sẽ trả tiền cho bạn theo số lượt xem.
- Tham gia Creator Marketplace: Hợp tác với nhãn hàng để quảng bá sản phẩm/dịch vụ.
- Tạo nội dung giá trị: Các video hướng dẫn, chia sẻ kiến thức có khả năng giữ chân người xem lâu hơn – yếu tố cực mạnh trong SEO TikTok.
Xem thêm: “BÍ KÍP” THÊM VĂN BẢN TRÊN TIKTOK CỰC XỊN
6. Kết luận
TikTok Creator Tools không chỉ là bộ công cụ hỗ trợ sáng tạo nội dung, mà còn là chìa khóa giúp bạn tối ưu hóa chiến lược, tăng cường tương tác và kiếm tiền hiệu quả trên nền tảng này. Hãy cùng Like3s khám phá và tận dụng tối đa các công cụ này để nâng cao hiệu suất và thành công trên TikTok.
Ngoài ra các bạn có thể cập nhật thêm nhiều thông tin khác về social media khác tại Fanpage của Like3s nhé.


